【相場】金はさらに爆上げ止まらず ドル円は協調介入懸念で152円台前半
1: 稼げる名無しさん :2026/01/28(水) 07:43:25.32 ID:bJzSt9nE9
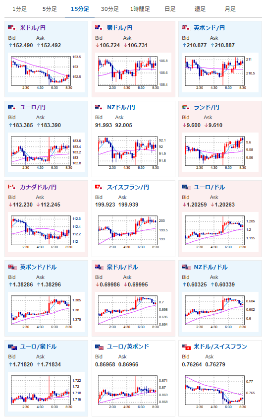
27日の米ニューヨーク外国為替市場で円高が進み、対ドル円相場は一時1ドル=152円台前半をつけた。前日夕方時点から約2円上昇し、約3カ月ぶりの円高ドル安水準となった。
https://www.asahi.com/articles/ASV1W56Q2V1WUHBI01JM.html?iref=comtop_7_05

1001: 以下名無しさんに代わりまして管理人がお伝えします 1848/01/24(?)00:00:00 ID:money_soku
圧倒的ですな!
金で儲かった分を使っていざ仕入れの時!(といってもロングは保持)
金で儲かった分を使っていざ仕入れの時!(といってもロングは保持)

協調介入はやはり怖いしな。
今は円売りで入りにくく、金に需要が集中している。
やる夫より:
各種金貨、最近人気ですぐ売り切れになっているお





