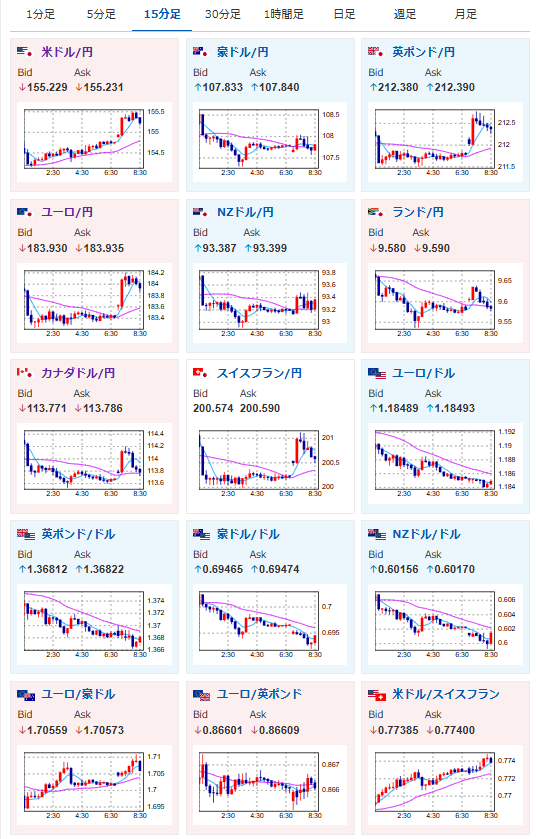
【為替相場】ウォーシュ次期FRB理事のタカ派姿勢懸念や高市首相発言で円売りスタート 1ドル155円台前半推移 地政学リスク後退の影響もあり金は大幅に調整中
1: 以下名無しさんに代わりまして管理人がお伝えします 1848/01/24(?)00:00:00 ID:money_soku
2026年02月02日08時46分取得:


やる夫今日のポイント:
・協調介入の懸念後退、ウォーシュ次期FRB議長のタカ派懸念で円売りと金売りの動き
・高市首相発言(誤解)とするも円売りは後押し
・ビッグテックの決算が今週集中
本日のスケジュール(特に重要なイベントは赤字で表示):
前回発言は、直近であれば大きくスタンスが変更される可能性は低いため影響度低
久しぶりの発言、スタンスの変化、中央銀行への影響力などがある場合、相場への影響大
08:50 日)日銀金融政策決定会合における主な意見(1月22-23日分)
10:45 中)1月RatingDog中国製造業購買担当者景気指数(PMI、予想:50.0)
16:00 独)12月独小売売上高(予想:前月比0.1%/前年比2.0%)
16:00 英)1月英ネーションワイド住宅価格指数(予想:前月比0.3%)
16:00 トルコ)1月トルコ製造業購買担当者景気指数(PMI)
16:30 スイス)12月スイス小売売上高
17:30 スイス)1月スイス製造業PMI(予想:47.1)
17:50 仏)1月仏製造業PMI改定値(予想:51.0)
17:55 独)1月独製造業PMI改定値(予想:48.7)
18:00 欧)1月ユーロ圏製造業PMI改定値(予想:49.4)
18:30 英)1月英製造業PMI改定値(予想:51.6)
20:45 英)ブリーデン英中銀(BOE)副総裁、講演
前回発言(11月時点):インフレ上振れリスクは和らぎ、一方で需要の下振れリスクがより顕著になっている(Bloomberg)
前回発言(11月時点):インフレ上振れリスクは和らぎ、一方で需要の下振れリスクがより顕著になっている(Bloomberg)
23:45 米)1月米製造業PMI改定値
24:00 米)1月米サプライマネジメント協会(ISM)製造業景気指数(予想:48.5)
3日02:30 米)ボスティック米アトランタ連銀総裁、講演
前回発言(2日前):2回利下げは基本シナリオでない、インフレ高止まり懸念=アトランタ連銀総裁(Reuters)
前回発言(2日前):2回利下げは基本シナリオでない、インフレ高止まり懸念=アトランタ連銀総裁(Reuters)
メキシコ(憲法記念日)、休場
1001: 以下名無しさんに代わりまして管理人がお伝えします 1848/01/24(?)00:00:00 ID:money_soku
おはようございますお。
今週は先週までの流れを引き継ぎ、為替市場は円売りの動きでスタート。
週末に出た高市首相発言(誤解と釈明あり)も材料視されているかのような動きだお。
金価格は一旦横這いで進んでいるものの、もう一段調整する可能性も否定できず。
一旦こちらは様子を見ておこうと思っているお。








