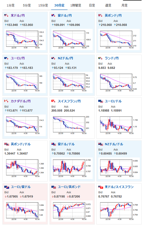
【為替相場】円買い継続でドル円は一時153円台へ 日経先物上昇 本日日本は建国記念日でお休み
2026年02月11日10時47分取得:


やる夫今日のポイント:
・日経先物は高市政権期待で強い買いが継続中、引き続き大きな問題なし
・米利下げ期待の上昇、日本要人口先介入、減税期待後退などにより円買い継続中
・一部報道にて「日銀利上げ期待上昇」との情報あり(データからは読み取れず)
・本日米政府機関一部閉鎖により延期されていた米雇用統計あり
NY市場中の要人発言:
本日のスケジュール(特に重要なイベントは赤字で表示):
前回発言は、直近であれば大きくスタンスが変更される可能性は低いため影響度低
久しぶりの発言、スタンスの変化、中央銀行への影響力などがある場合、相場への影響大
前回発言(2日前):ECB、ユーロ高の影響を3月公表の四半期予測で評価へ-チポローネ理事(Bloomberg)
前回発言(1月時点):追加利下げの理由見当たらず、インフレなお高すぎる=米カンザスシティー連銀総裁(Reuters)
前回発言(1月時点):追加利下げの用意必要、労働市場悪化に備え=ボウマンFRB副議長(Reuters)
前回発言(1月時点):ECBの政策「良好な位置」、当面金利維持へ=シュナーベル理事(Reuters)
前回発言(1日前):クリーブランド連銀総裁、政策金利は「かなりの期間」据え置きも(Bloomberg)
おはようございますお。
自民党圧勝前の空気とは打って変わって、減税期待、財政懸念が後退したかのような円買いの流れ。
円安が進まなくても行われる口先介入によって、徐々に為替レートは円高に押されているお。
一部報道では日銀の利上げ期待上昇という意見もあるのだけれど、こちらに関しては具体的にどのあたりからそう判断されているのか不明。
今後何かしら消費マインドや賃金あたりが上昇する材料が出てくるのか、それとも積極財政で産業界を支援すれば、利上げが可能な水準に持っていけるという判断なのか。
もう少し見ていく必要がありそうだお。
株価の上昇に関しては想定通り。
引き続き日経平均は上値押しの展開だと思うお。

やる夫より:
人気の純金コイン
最近売り切れ→復活を繰り返しているお
保有欲を満たしてくれるだけでなく、売るときも手堅いのが良いところ
販売は福岡市に実店舗もある野口コインより





