【為替相場】元金融当局者から日銀利上げ圧力(?)が多数 市場は利上げ期待後退と見るも、為替は綱引き状態
2026年02月17日11時47分取得:


直近の利上げ要請ラッシュ(ただ経済指標にないデータで利上げをした方が良いとの考えの可能性もあるかも?基調物価等々で):
「今は金融も財政も引き締めるべき」前日銀総裁・黒田東彦氏が警鐘を鳴らす高市政権の経済対策 https://t.co/8JOvnfV3PV
— まねたん (@kasegerumatome) February 9, 2026
つまり経済指標は無視してでも、金利を上げろとおっしゃっていると
前日銀総裁、元財務官が相次いで利上げ利上げと圧力をかけていますが、この後の高市首相・植田日銀総裁会見の前フリでしょうか
非常に気になりますね https://t.co/kQ7XHqZsyi— まねたん (@kasegerumatome) February 16, 2026
日銀利上げは4月の可能性と安達元審議委員、基調物価2%の到達確認へ https://t.co/6rNH19RPHu
ふむ~
最近ほんと火ぶたを切ったかのように利上げコールを連発ですね
本当に利上げをさせるのでしょうか?— まねたん (@kasegerumatome) February 17, 2026
やる夫今日のポイント:
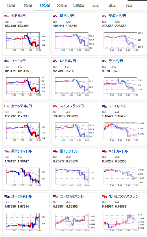
・ドル円は利上げ要請と利下げ期待で綱引き状態に
・GDP、CPI、雇用、賃金等の面から見ると、利上げはできそうにない印象
ただ市場の感覚としてはこっちが近いように思うんですよね https://t.co/9qA9GL1RAT
— まねたん (@kasegerumatome) February 17, 2026
・本日米市場が休場明け
・株価、金はどは売られ気味
本日のスケジュール(特に重要なイベントは赤字で表示):
前回発言は、直近であれば大きくスタンスが変更される可能性は低いため影響度低
久しぶりの発言、スタンスの変化、中央銀行への影響力などがある場合、相場への影響大
前回発言(2月時点):ECB、金利当面据え置きへ インフレ期待安定=スペイン中銀総裁
前回発言(2月時点):ECBの2大リスク、経済失速とインフレ下振れ定着=アイルランド中銀総裁
前回発言(2月時点):バー米FRB副議長、銀行規制弱体化の弊害を警告 退任控え
前回発言(2月時点):SF連銀総裁「米経済は不安定」、雇用情勢の急変リスクに言及
お疲れ様ですお。
少し前から日本では、元金融当局者による日銀利上げの圧力(なのか援護射撃か)が行われているお。
これは圧力にもなる一方、日銀が金利を上げた時に、植田総裁の責任を(見た目上は)軽減させるものである可能性もあり。
ただ直近の経済指標はそれを否定している数字のため、為替市場は引き続き綱引きが続いている状態だお。






