【為替相場】ドル円は再び153円台半ばをウロウロ 日銀利上げ期待と米利下げ期待で綱引き 高市首相の減税スタンスにも注目
1: 以下名無しさんに代わりまして管理人がお伝えします 1848/01/24(?)00:00:00 ID:money_soku
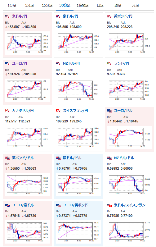
2026年02月18日14時15分取得:


やる夫今日のポイント:
・ドル円は利上げ要請と利下げ期待で綱引き状態
・米債利回り上昇でややドル買い傾向かつ金が伸び悩み
・日経平均反発で再び5万7000円台
本日のスケジュール(特に重要なイベントは赤字で表示):
前回発言は、直近であれば大きくスタンスが変更される可能性は低いため影響度低
久しぶりの発言、スタンスの変化、中央銀行への影響力などがある場合、相場への影響大
16:00 英)1月英消費者物価指数(CPI、予想:前月比▲0.5%/前年比3.0%)
16:00 英)1月英CPIコア指数(予想:前年比3.0%)
16:00 英)1月英小売物価指数(RPI、予想:前月比▲0.4%/前年比3.8%)
16:45 仏)1月仏CPI改定値(予想:前月比▲0.3%/前年比0.3%)
17:00 南ア)1月南アフリカCPI(予想:前月比0.1%/前年比3.4%)
17:30 仏)ビルロワドガロー仏中銀総裁、講演
前回発言(2月時点):アングル:仏中銀総裁の辞任表明、ECB理事会の政策運営には影響なしか(Reuters)
前回発言(2月時点):アングル:仏中銀総裁の辞任表明、ECB理事会の政策運営には影響なしか(Reuters)
18:00 欧)チポローネ欧州中央銀行(ECB)専務理事、講演
前回発言(1月時点):欧州は自らの決済インフラ必要、地政学的緊張で=ECB専務理事(Reuters)
前回発言(1月時点):欧州は自らの決済インフラ必要、地政学的緊張で=ECB専務理事(Reuters)
18:30 南ア)1月南アフリカSACCI企業信頼感指数
20:00 南ア)12月南アフリカ小売売上高(予想:前年同月比3.1%)
21:00 米)MBA住宅ローン申請指数
22:30 米)12月米耐久財受注額(予想:前月比▲2.0%/輸送用機器を除く前月比0.3%)
22:30 米)12月米住宅着工件数(予想:130.7万件)
建設許可件数(予想:140.8万件)
23:15 米)1月米鉱工業生産(予想:前月比0.4%)
設備稼働率(予想:76.5%)
19日02:00 欧)シュナーベルECB専務理事、講演
前回発言(1月時点):ECBの政策「良好な位置」、当面金利維持へ=シュナーベル理事(Reuters)
前回発言(1月時点):ECBの政策「良好な位置」、当面金利維持へ=シュナーベル理事(Reuters)
19日03:00 米)ボウマン米連邦準備理事会(FRB)副議長、講演
前回発言(2日前):FRBが次期金融監督局長にグイン氏指名へ、ボウマン副議長の現顧問=関係者(Reuters)
前回発言(2日前):FRBが次期金融監督局長にグイン氏指名へ、ボウマン副議長の現顧問=関係者(Reuters)
19日03:00 米)米財務省、20年債入札
19日04:00 米)米連邦公開市場委員会(FOMC)議事要旨(1月27-28日分)
19日06:00 米)12月対米証券投資動向
香港、中国(旧正月)、シンガポール(中国正月)、休場
1001: 以下名無しさんに代わりまして管理人がお伝えします 1848/01/24(?)00:00:00 ID:money_soku
お疲れ様ですお。
朝のIMFの減税けん制発言で少し円高に振れていたものの、後場になって再びドル円は153円台半ばに。
減税期待後退では152円台後半がギリギリなのかな?となってきたところだお。
本日はNZ政策金利で一旦NZドルが売りに。
この後は英CPIで、インフレが大幅に収まっていることが予想されているお。






