【為替相場】高市首相発言により再度減税期待上昇 FOMC議事要旨も通過し1ドル155円付近まで円売り NY連銀のレートチェックは新たな物ではなかった模様
2026年02月19日10時43分取得:


管理人Xより:
おっと
てっきりレートチェックをしたものかと思っていましたが、新たにやったものではなかったのですね https://t.co/JpjFbBydhH— まねたん (@kasegerumatome) February 19, 2026
やる夫今日のポイント:
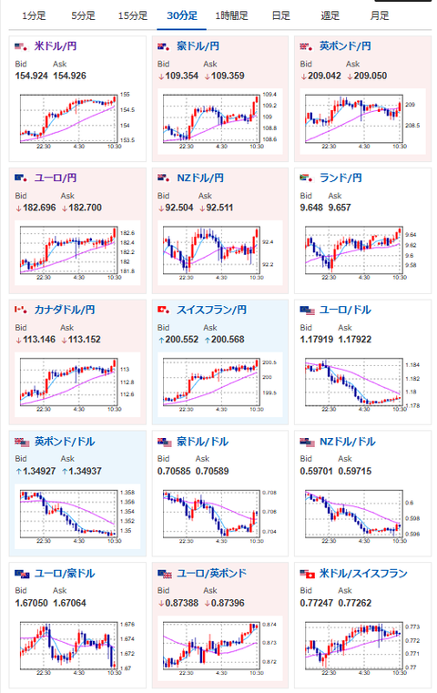
・高市首相の減税示唆発言及びFOMC議事要旨通過で徐々に円売り傾向
・FOMC議事要旨もドル買い要因で、ドル円は再び155円付近
・朝にレートチェック報道が出るも、新たな物ではなかったことが発覚し流れは変わらず
本日のスケジュール(特に重要なイベントは赤字で表示):
前回発言は、直近であれば大きくスタンスが変更される可能性は低いため影響度低
久しぶりの発言、スタンスの変化、中央銀行への影響力などがある場合、相場への影響大
前回発言(1日前):デジタルユーロは「決済での銀行の中核的地位」支援=ECB専務理事(Reuters)
前回発言(2月時点):【要人発言】ECB副総裁「金利水準は適切であり、今後の方針については柔軟である必要」
前回発言(2月時点):米FRB独立性の核心は「長期的思考」=アトランタ連銀総裁(Reuters)
前回発言(1日前):労働市場になお懸念、1月雇用統計は「奇妙」=ボウマンFRB副議長(Reuters)
前回発言(1月時点):米経済「堅調な成長続く」、インフレは鈍化へ=ミネアポリス連銀総裁(Reuters)
前回発言(2日前):インフレ2%に向かえば年内「数回」の利下げ可能=シカゴ連銀総裁(Reuters)
お疲れ様ですお。
高市首相の積極財政と減税発言により、再度財政懸念上昇からの円安の流れだお。
FOMC議事要旨の内容は「利下げ慎重派が多い」とのことでドル買い要因。
米債利回りは上昇を続けドル買いの動きも出ていたお。
昨日管理人もXに書いていたけれど、よほど大きな状況変化が起きない限り円売りの動きは継続し、再び1ドル160円を目指すのではなかろうかと思うお。
高市首相の口先介入も、今の内容では円安を止める材料にはなりにくいですね
本気で円安を抑え込むなら、減税の否定で財政再建姿勢を示すか、実効性のある成長戦略、あるいは具体的な為替介入の示唆まで踏み込まないと、市場には響かない気がします https://t.co/4qsDtsWE2s— まねたん (@kasegerumatome) February 18, 2026

管理人より:新規ディスプレイ追加にいかがでしょう?
IOデータ 275Hz&WQHD対応ゲーミングモニター KH-GDQ271UA GigaCrysta [27型 / WQHD(2560×1440) / ワイド] ブラックhttps://t.co/aWp6Mao1bK
29,980円送料無料こちらを購入して使ってみているのですが、なかなか良コスパだと思います
ポイント10倍になっていたのでご紹介です#ad— まねたん (@kasegerumatome) February 18, 2026





