【為替相場】情報錯そうで市場は荒い動き 米イラン戦争長期化懸念あり
1: 以下名無しさんに代わりまして管理人がお伝えします 1848/01/24(?)00:00:00 ID:money_soku
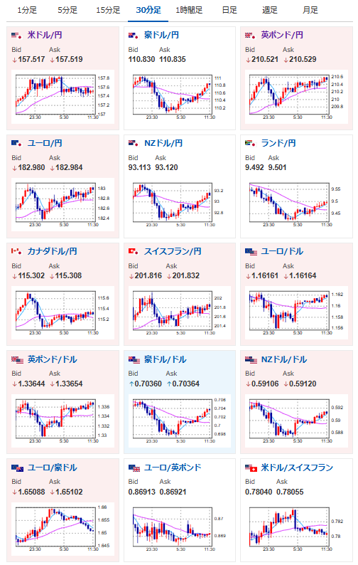
2026年03月06日11時42分取得:


管理人Xより:
イラン長期戦も辞さない構えっぽいですね https://t.co/8FwFBwmWeg
— まねたん (@kasegerumatome) March 6, 2026
— まねたん (@kasegerumatome) March 6, 2026
やる夫今日のポイント:
・情報錯そう中で市場はそれに合わせて上下
・イラン側の被害報告が多いものの長期化懸念もあり
・原油高により日銀利上げの可能性が指摘されるも、経済悪化懸念も
本日のスケジュール(特に重要なイベントは赤字で表示):
前回発言は、直近であれば大きくスタンスが変更される可能性は低いため影響度低
久しぶりの発言、スタンスの変化、中央銀行への影響力などがある場合、相場への影響大
19:00 欧)10-12月期ユーロ圏域内総生産(GDP)確定値(予想:前期比0.3%/前年比1.3%)
22:30 欧)2月米雇用統計(予想:非農業部門雇用者数変化5.5万人/失業率4.3%/平均時給、前月比0.3%/前年比3.7%)
22:30 米)1月米小売売上高(予想:前月比▲0.3%/自動車を除く前月比横ばい)
22:30 欧)チポローネ欧州中央銀行(ECB)専務理事、講演
24:00 カナダ)2月カナダIvey購買部協会景気指数
24:00 米)12月米企業在庫(予想:前月比0.1%)
7日00:15 米)デイリー米サンフランシスコ連銀総裁、ポールソン米フィラデルフィア連銀総裁、討議に参加
7日01:30 米)シュミッド米カンザスシティー連銀総裁、講演
7日02:00 欧)シュナーベルECB専務理事、講演
7日03:20 米)コリンズ米ボストン連銀総裁、講演
7日03:30 米)ハマック米クリーブランド連銀総裁、講演
7日05:00 米)1月米消費者信用残高(予想:120.0億ドル)
8日 米国が夏時間に移行
1001: 以下名無しさんに代わりまして管理人がお伝えします 1848/01/24(?)00:00:00 ID:money_soku
お疲れ様ですお。
情報錯そうにより市場の動きは二転三転しているお。
米国は戦争の早期終結を狙っているようだけれど、イラン側は長期戦の構えあり。
サウジも先ほどアジア向け原油価格を引き上げるとの発表が出ていたお。
現在世界中エネルギーコスト増で物価高になる可能性が高まっているお。






