【相場】イラン情勢懸念で再び株下落、ドル買い 現在のところ円が買われる材料がほとんど見当たらず 以前の為替介入レートに近いため注意は必要
https://www.nikkei.com/article/DGXZQOFL270050X20C26A3000000/
やる夫より:
為替トレンド予想に関しては以下の材料が利用されているお
管理人Xにてリアルタイムで更新中だお
補足:イラン停戦ならドル売り材料です
— まねたん (@kasegerumatome) March 26, 2026
補足:日銀が発表した新指標でも大きなインフレ率の伸び拡大は見られず、利上げ期待はほとんど高まらず
日銀が政策要因など除く物価指標を公表、2月は2.2%上昇と目標上回る https://t.co/xGL0c3kYmw
「利上げを正当化するような新データを揃えた」とは感じます
ただそのデータでも以下が気になります…— まねたん (@kasegerumatome) March 26, 2026
補足:現在の日銀4月25bp利上げ期待は25~35%程度を推移
【日銀】4月利上げ期待の剥落トレンド 📉
・日本の3ヶ月債利回りは0.787%付近で推移しており、これをOISベースに引き直すと、4月会合での25bp利上げの織り込み度は約20数%程度
・会合が近づくにつれて、わずかに残っている20%強の追加利上げ期待が剥落に向かう可能性… pic.twitter.com/iLOHLmS8QA— まねたん (@kasegerumatome) March 25, 2026
補足:FRBは年内利上げ可能性高まる
クック米連邦準備理事会(FRB)理事
「戦争はインフレに重大な影響を及ぼす可能性」
「現時点でリスクバランスはインフレ方向にシフト」クック氏の認識もインフレ懸念です
— まねたん (@kasegerumatome) March 26, 2026
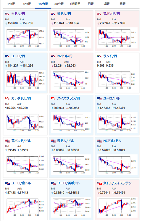
画像は2026年03月27日07時18分取得:


円高材料はなかなか出てこないお。

直近であり得るとしたら、イラン戦争終結と、為替介入くらいだな。
ただそちらも実現可能性が低いため、トレンドは円売りに傾いている。
1ドル160円台にのせてくる可能性も十分あるが、そのあたりは前回の為替介入レートでもある点は注意だな。
もし何事もなく抜けるようならさらに伸びる可能性がある。
昨日の相場記事はこちら:
【為替相場】日銀から特殊要因を除いた消費者物価発表あり コア指数は2%超えも伸びは鈍化傾向 4月利上げ期待は高まらずか https://t.co/j4yCFukP1c
— まねたん (@kasegerumatome) March 26, 2026





