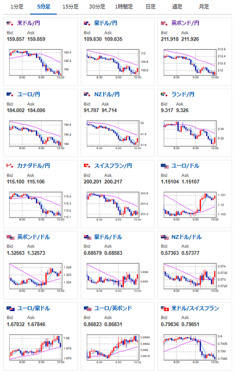
【相場】日経平均は2500円超の急落からスタート 三村財務官発言により円高も、介入本気度には疑問残る
https://www.nikkei.com/article/DGXZQOUB300II0Q6A330C2000000/
【要人発言】財務官「この状況が続けばそろそろ断固たる措置が必要になる」https://t.co/WBghX4M2dm
そろそろ?😅
あれ?やっぱり介入本気度が後退しました?— まねたん (@kasegerumatome) March 30, 2026
植田総裁の発言あるみたいですよ~
「円安や原油高を理由にした、物価上昇懸念からの利上げ」みたいな発言が飛び出しますかね? https://t.co/DyQSLSwDYI— まねたん (@kasegerumatome) March 29, 2026
【要人発言】日銀総裁「為替市場の動向は今後ともしっかりとみていく」https://t.co/r6IT4XZoK4
植田総裁は今まで通りという感じですね
円買い圧とはならず— まねたん (@kasegerumatome) March 30, 2026
画像取得:2026年03月30日10時18分


月曜日のマンデー(急落)スタート。
三村財務官は口先介入を行ったけれど、正直本当にやるのかどうかは不明だお。
いつも通りであれば、今日いっぱいくらいは口先介入の影響が持続。
その後状況が変化しなければ、再度円売りの動きが続くのではと見ているお。

やる夫より:
トレーディングにおいて、ディスプレイの追加は本当にお勧め
クーポンで1万円切りだお!





