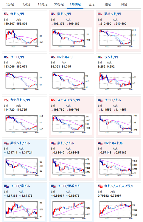
【為替相場】先日の口先介入の影響は徐々に弱まる動き 1ドル159円台後半 米国はインフレ懸念で利下げ可能性はさらに後退へ
2026年03月31日08時40分取得:
管理人Xより、現在のマーケットに影響が大きい材料:
【要人発言】財務官「この状況が続けばそろそろ断固たる措置が必要になる」https://t.co/WBghX4M2dm
そろそろ?😅
あれ?やっぱり介入本気度が後退しました?— まねたん (@kasegerumatome) March 30, 2026
とりあえず利下げはしばらくないようですね https://t.co/gpZUwxEkGo
— まねたん (@kasegerumatome) March 30, 2026
中身を確認してみました
所感として以下の通りです・春闘の名目賃上げは5%台高水準を維持する公算が大きい(人手不足・企業収益が支え)
・しかし、原油100ドル超+円安160円台が続けば、輸入物価・エネルギー・物流コストが上昇 → 物価上振れ → 実質賃金が再び圧迫されやすい… https://t.co/eFrUoAVGQ3— まねたん (@kasegerumatome) March 30, 2026
やる夫今日のポイント:
・円安、原油高懸念で日銀利上げ期待が高まるも、米利下げ期待後退(利上げ期待上昇)も同時に起きており、円高圧として作用しにくい
ソース:FedWatch(CME)
・口先介入の効果は12時間~24時間程度であることが多く、徐々に影響低下中(ただし突然撃ってくる可能性が否定できない点は十分に注意が必要。仮に介入があった場合は6~8円程度は円高に振れる+その後もダラダラ円高になる可能性あり)
本日のスケジュール(特に重要なイベントは赤字で表示):
前回発言は、直近であれば大きくスタンスが変更される可能性は低いため影響度低
久しぶりの発言、スタンスの変化、中央銀行への影響力などがある場合、相場への影響大
15:00 独)2月独輸入物価指数(予想:前月比0.8%/前年比なし)
21:00 南ア)2月南アフリカ貿易収支(予想:200億ランドの黒字)
おはようございますお。
NY市場では特に状況を変えるような材料は出ておらず。
イラン情勢は沈静化せず、日本の口先介入効果の弱まりと、米インフレ懸念の強化で、再度ドル円は円安に向かい始めているお。
また先ほど発表された東京都区部CPIもそこまで強くない数字。
日銀の言う通り、確かに円安+原油高でのインフレは強い懸念材料だけれど、4月に利上げは早いのでは・・・とも感じるお。
管理人がポストしている日銀のレポートが若干希望的観測寄りなのはあるけれど、利上げは恐らく賃上げ効果を確認した後の6月か7月になるのではなかろうかと。
そこまでにCPIがさらに押し下げられていれば、 日銀は動けないだろうとも思うお。

やる夫より:お買い得商品を見つけたのでご紹介だお!
COSORI コソリ ノンフライヤー 4.7L 大容量 家庭用 電気 エアフライヤー 最高温230℃ 揚げ物 ポテト 惣菜 日本語レシピ付き タイマー 自動電源オフ グレー CAF-L501-KJP
-24% ¥11,020 税込https://t.co/Y42IEK6Ho5安くなってますね~!
普段より2500円程値下げ+セールでポイントアップです— まねたん (@kasegerumatome) March 30, 2026







