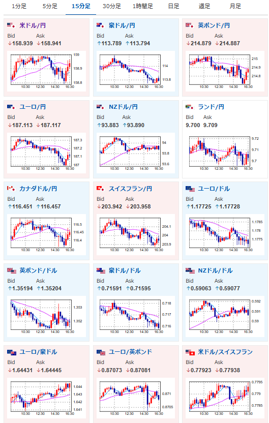
【相場】日本市場は特に目立った材料が出ず引け 米イラン交渉は不透明 1ドル159円付近で推移 英雇用統計も大きな変化なし
1: 以下名無しさんに代わりまして管理人がお伝えします 1848/01/24(?)00:00:00 ID:money_soku
2026年04月21日16時44分取得:
前回記事はこちら:
【為替相場】バンス米副大統領がパキスタンに向け出発か イランとの再交渉へ 日経は本日も強く6万円間近 為替市場に大きな動きなし https://t.co/ANqlV7vxqW
— まねたん (@kasegerumatome) April 21, 2026
アッハイ😇 https://t.co/C78Tmc7TH3
— まねたん (@kasegerumatome) April 21, 2026
ウォーシュ次期FRB議長公聴会映像はこちら:
日本時間23:00~
https://www.banking.senate.gov/hearings/04/14/2026/nomination-hearing
1001: 以下名無しさんに代わりまして管理人がお伝えします 1848/01/24(?)00:00:00 ID:money_soku
日本市場では米イラン情勢の変化などは特になし。
バンス氏が交渉に向かったとのことだけれど、本当に交渉がまとまるのかどうか不透明だお。
市場もどちらにも動きにくい状態が続いており、1ドル159円付近で上下しているお。








