【為替相場】米イラン協議停滞でドル買い、原油買いでスタート 株価指数は引き続き強いか 今週は各国中銀政策金利発表に注目
2026年04月27日07時21分取得:
管理人Xより市場に大きな影響を与えている材料:
米イラン協議、中止かhttps://t.co/zab5OKLI76
— まねたん (@kasegerumatome) April 25, 2026
CMEのFedWatchを見るに市場は100%据え置きで織り込み済みです
声明やパウエルFRB議長定例記者会見に注目ですね~https://t.co/RSHFGd3zSW https://t.co/cOdFeZ1sMH— まねたん (@kasegerumatome) April 26, 2026
日銀コミュニケーション
ほぼほぼ見送り確定ですね— まねたん (@kasegerumatome) April 21, 2026
やる夫今日のポイント:
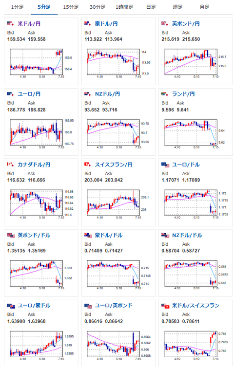
・中東情勢が二転三転、米イラン協議停滞で再びリスクオフへ(ホルムズ海峡封鎖は継続)
・日経平均は引き続き強い数字が出ているが、中東情勢懸念からドル、原油も強い
・今週は中銀ウィーク、日銀、FRB共に金利は据え置き見込み
本日のスケジュール(特に重要なイベントは赤字で表示):
前回発言は、直近であれば大きくスタンスが変更される可能性は低いため影響度低
久しぶりの発言、スタンスの変化、中央銀行への影響力などがある場合、相場への影響大
おはようございますお。
週明け市場の動きは土日中に予想を出した通りのドル高、原油高の動き。
株価指数に関しては引き続きAI関連銘柄の寄与が強く、日経は再び6万円台に戻しそうな気配だお。
この後も突発的な米イラン情勢の変化に注意が必要。
ただ土日に協議が停滞(というか決裂?)したばかりなので、次の協議開始は早くても今週末以降かなと思うお。








