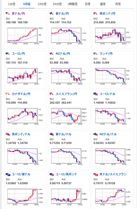
【相場】ドル円160円を突破 ドル買いの動き続く
1: 以下名無しさんに代わりまして管理人がお伝えします 1848/01/24(?)00:00:00 ID:money_soku
2026年04月29日23時08分取得:
1001: 以下名無しさんに代わりまして管理人がお伝えします 1848/01/24(?)00:00:00 ID:money_soku
うおおおおおおおお・・・。
管理人がこないだから、「政府要人が外遊中なので警戒」と言っていたけれど、ほんとに円売り(ドル買い)攻勢が来ているお。








