【為替相場】JOLTSは悪化も消費者信頼感は改善 ドル円は方向感なく1ドル148円台半ばで横這いの動き 本日FOMCあり

【為替相場】JOLTSは悪化も消費者信頼感は改善 ドル円は方向感なく1ドル148円台半ばで横這いの動き 本日FOMCあり

【為替相場】JOLTSは悪化も消費者信頼感は改善 ドル円は方向感なく1ドル148円台半ばで横這いの動き 本日FOMCあり

1: 以下名無しさんに代わりまして管理人がお伝えします 1848/01/24(?)00:00:00 ID:money_soku

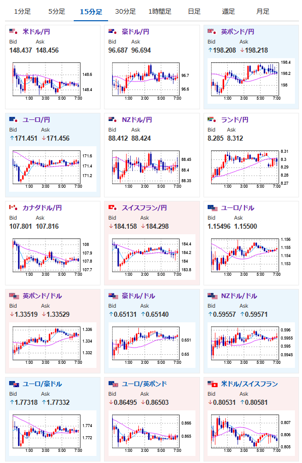
2025年07月30日07時16分取得:

fx_0730

dau_0730

bitcoin_0730

やる夫今日のポイント:
・経済指標に特に気になるところなし、FOMCを控えてドルは調整の動きか
・本日米GDP、独GDP、欧GDP、ADP、BOC、FOMCなど材料多数
・大きめの経済指標のため、情報漏れ(疑い)などの動きには注意。時々日本時間のお昼頃から謎のトレンドの動きが出ることがアリ
・米中関税導入の停止期間延長を合意。TACOと思われていたためか特に市場に大きな動きなし
・IMF、世界はトランプ関税に一定の耐性を見せているものの貿易ショックの影響は受けやすい状況が続くと予想

本日のスケジュール(特に重要なイベントは赤字で表示)

10:00 NZ)7月ANZ企業信頼感
10:30 豪)6月豪消費者物価指数(CPI、予想:前年同月比2.1%)
10:30 豪)4-6月期豪CPI(予想:前期比0.8%/前年同期比2.2%)
14:30 豪)4-6月期仏国内総生産(GDP)速報値(予想:前期比0.1%)
14:30 仏)6月仏消費支出(予想:前月比▲0.2%)
15:00 独)6月独小売売上高(予想:前月比0.5%/前年比2.3%)
16:00 スイス)7月スイスKOF景気先行指数(予想:97.5)
16:00 トルコ)6月トルコ失業率
17:00 独)4-6月期独GDP速報値(季節調整済、予想:前期比▲0.1%/前年同期比0.2%)
17:00 独)4-6月期独GDP速報値(季節調整前、予想:前年同期比0.1%)
18:00 欧)7月ユーロ圏消費者信頼感指数(確定値、予想:▲14.7)
18:00 欧)7月ユーロ圏経済信頼感指数(予想:94.5)
18:00 欧)4-6月期ユーロ圏GDP速報値(予想:前期比横ばい/前年比1.2%)
20:00 米)MBA住宅ローン申請指数
21:00 メキシコ)4-6月期メキシコGDP速報値(予想:前期比0.4%/前年比0.2%)
21:15 米)7月ADP全米雇用報告(予想:7.5万人)
21:30 米)4-6月期米GDP速報値(予想:前期比年率2.5%)
21:30 米)4-6月期米個人消費(速報値、予想:前期比年率1.5%)
21:30 米)4-6月期米コアPCE(速報値、予想:前期比年率2.3%)
22:45 カナダ)カナダ銀行(BOC、中央銀行)、政策金利発表(予想:2.75%で据え置き)
23:00 米)6月米住宅販売保留指数(仮契約住宅販売指数、予想:前月比0.2%/前年比▲2.8%)
23:30 米)EIA週間在庫統計
25:00 露)6月ロシア失業率(予想:2.3%)
27:00 米)米連邦公開市場委員会(FOMC)、終了後政策金利発表(予想:4.25-4.50%で据え置き)
27:30 米)パウエル米連邦準備理事会(FRB)議長、定例記者会見
前回発言(6月時点):関税が物価に及ぼす影響を見極めきれない
30:30 ブラジル)ブラジル中銀、政策金利発表(予想:15.00%で据え置き)

1001: 以下名無しさんに代わりまして管理人がお伝えします 1848/01/24(?)00:00:00 ID:money_soku

 おはようございますお。

 本日は夕方から凄まじい材料ラッシュ。
 赤字にしたイベントは相場にとても大きな影響を与えてくるので、発表時間のポジション取りには注意したいお。
 個人的に長期的な円売り、ドル買い傾向はまだ継続しているとの認識ではあるけれど、今日のイベントの発表時には流れが大きく変わる可能性あり。
 本日市場はイベント発表に向けて調整(レンジ)の動きが続くのではと思っているお。

 昨日発表されたJOLTSや米消費者信頼感に特に気になるところはなし。
 米中関税交渉延期も市場の予想通りとなっているようだお。

pc

続きを読む

続きを見る

稼げるまとめ速報カテゴリの最新記事