【相場】トランプ氏はさらに利下げ圧力 米株先物下げ 日経平均は600円超安 ドル円は1ドル147円台前半に円高の動き
1: 以下名無しさんに代わりまして管理人がお伝えします 1848/01/24(?)00:00:00 ID:money_soku
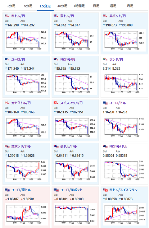
2025年08月20日15時17分取得:


朝の記事はこちら:
【為替相場】米ハイテク株安で本日の日経平均は急落 それに引っ張られて全体的にやや円高に ドル円は147円台半ば~後半で目立った動きなし ジャクソンホール期待 https://t.co/LF40mwbxKb
— まねたん (@kasegerumatome) August 20, 2025
日本市場で出た材料:
トランプ米大統領
・あらゆる兆候が大幅な利下げを示唆している、インフレはまったくない
・パウエルのせいで人々は住宅ローンを組むことができない
・パウエルに住宅業界に甚大な損害を与えていることを誰か伝えてくれ
ベッセント米財務長官
・関税収入が当初見積もりの3000億ドルを大きく上回る可能性、大幅上方修正の見込み
・米経済は第4四半期に確実に回復、26年は大成功の年になるかもしれない
・中国に対する関税の状況に非常に満足、中国といい話し合いが出来ている
・現状はかなり上手くいっており、11月までに会談できるだろう
NZ中銀
・25bpか50bpかの選択肢を議論、4対2の多数決により25bpの引き下げを決定した
・インフレ圧力が予想通り緩和すればOCRをさらに引き下げる余地ある
・家計や企業の慎重な行動は経済成長をさらに抑制する可能性がある
・利下げの効果が経済全体に浸透するにつれ景気回復が加速する可能性も
※中銀最新予測はさらに2回の25bp利下げの可能性が非常に高いことが示唆されている
1001: 以下名無しさんに代わりまして管理人がお伝えします 1848/01/24(?)00:00:00 ID:money_soku
トランプ氏やベッセント氏の圧力により、朝の予想は外れて円高気味の動き。
ここまでずっと言い続けるのであれば、一旦大幅利下げをして、僕らはそれ狙いでクラッシュを追いかけるのもアリなのかも?
その後の回復は勿論あるだろうし、下げまくった後は買っていくと良いと思うお。






