【為替相場】日本の企業物価は市場予想通りで特にドル円に動きなし 日経はザラ場最高値 ビットコインが徐々に復活中
1: 以下名無しさんに代わりまして管理人がお伝えします 1848/01/24(?)00:00:00 ID:money_soku
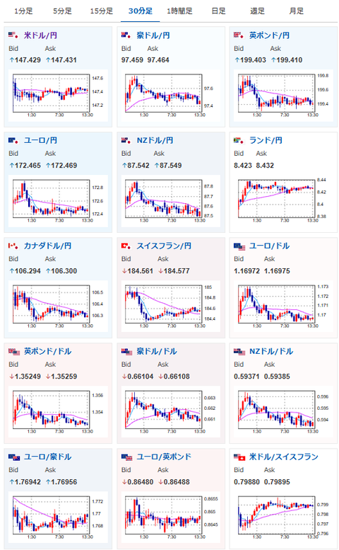
2025年09月11日13時47分取得:


やる夫今日のポイント:
・米CPIとECB政策金利発表あり
18:00 南ア)4-6月期南アフリカ経常収支(予想:620億ランドの赤字)
20:00 トルコトルコ中銀、政策金利発表(予想:41.00%に引き下げ)
21:00 ブラジル)7月ブラジル小売売上高(予想:前年同月比0.8%)
21:00 メキシコ)7月メキシコ鉱工業生産(季調済、予想:前月比▲0.2%)
21:15 欧)欧州中央銀行(ECB)定例理事会、終了後政策金利発表(予想:2.15%で据え置き)
21:30 米)8月米消費者物価指数(CPI、予想:前月比0.3%/前年比2.9%)
エネルギーと食品を除くコア指数(予想:前月比0.3%/前年比3.1%)
21:30 米)前週分の米新規失業保険申請件数/失業保険継続受給者数(予想:23.5万件/195.0万人)
21:45 欧)ラガルドECB総裁、定例記者会見
26:00 米)米財務省、30年債入札
27:00 米)8月米月次財政収支(予想:3245億ドルの赤字)
第80回国連総会(ニューヨーク、23日まで)
1001: 以下名無しさんに代わりまして管理人がお伝えします 1848/01/24(?)00:00:00 ID:money_soku
お疲れ様ですお。
今のところ昨日の相場記事から目立った動きは出ておらず。
弱い米PPIから本日の米CPIも弱いのでは?との予想もあるけれど、今のところ為替には大きな影響が出ていないお。
金の伸びが一旦停滞したことにより、再度ビットコインには資金が入っている様子。
徐々に価格を戻してきているお。






