【為替相場】G7の協調備蓄放出検討やトランプ大統領のスタンス転換で原油押し下げ それに伴い株価上昇 ただし実態は不明なものも多く、早期終結はまだ期待止まり
2026年03月10日13時10分取得:


管理人Xより:
民間が引き受けない分を米政府が請け負うと https://t.co/lBpvTZrRzk
— まねたん (@kasegerumatome) March 10, 2026
おっと、これも出ていましたか https://t.co/VLhYVJ4M1E
— まねたん (@kasegerumatome) March 10, 2026
何かしら出てくる期待で原油価格下落中です
ガソリン価格は関係ないといっていた発言は流石に撤回した可能性です https://t.co/t2qNRCrcuQ— まねたん (@kasegerumatome) March 9, 2026
やる夫今日のポイント:
・原油価格に対するG7協調対応が期待され原油価格は下落
・WTI原油は一時90ドル割れも、先行きはまだ不透明
・日経平均は反発も上げ幅は縮小気味、AI懸念も残る
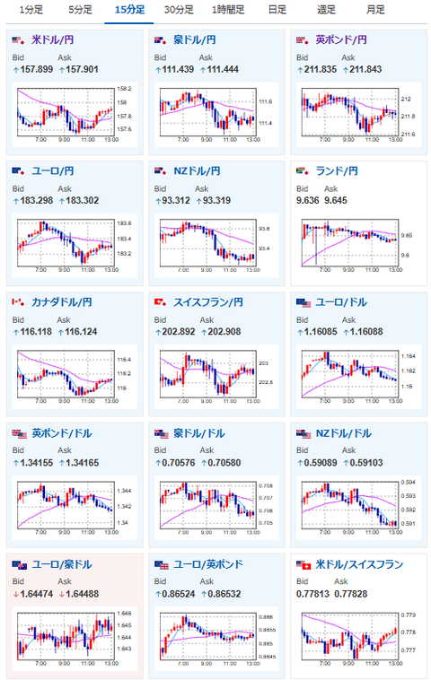
・一時的にドル売りがみられるものの、根本的な円安は今後も続く見通し
本日のスケジュール(特に重要なイベントは赤字で表示):
前回発言は、直近であれば大きくスタンスが変更される可能性は低いため影響度低
久しぶりの発言、スタンスの変化、中央銀行への影響力などがある場合、相場への影響大
お疲れ様ですお。
原油価格の急騰で世界中に影響が出るのは、流石のトランプ大統領もマズイと思った様子。
緊急で原油価格急騰阻止のための対策を打ち出してきたお。
ただその中身はまだ不透明な部分も多く、戦争の早期終結に関しても不透明だお。
引き続き突発的な材料に注意が必要な相場が続いているお。
為替に関しては構造的な円安問題は全く解決しておらず。
今のところ日銀が金利を上げられる材料に乏しく、むしろ他国のほうが(欧州や米国)利上げをすべき状況に近くなっているお。
ドル円は1ドル158円付近を推移しており、今後も長期的に円安は続くと見ているお。






